- 快召唤伙伴们来围观吧
- 微博 QQ QQ空间 贴吧
- 文档嵌入链接
- 复制
- 微信扫一扫分享
- 已成功复制到剪贴板
PMM for AWS
您是否是世界上最受欢迎的云提供商的用户,以及将其数据库用作RDS或Aurora服务平台的用户?来听听PMM如何为MySQL和PostgreSQL提供这些平台的丰富可见性。我们将涵盖:
将PMM服务器连接到RDS和Aurora for MySQL和PostgreSQL度量活动
访问AWS CloudWatch API进行基本资源消耗监控(CPU、磁盘、内存)
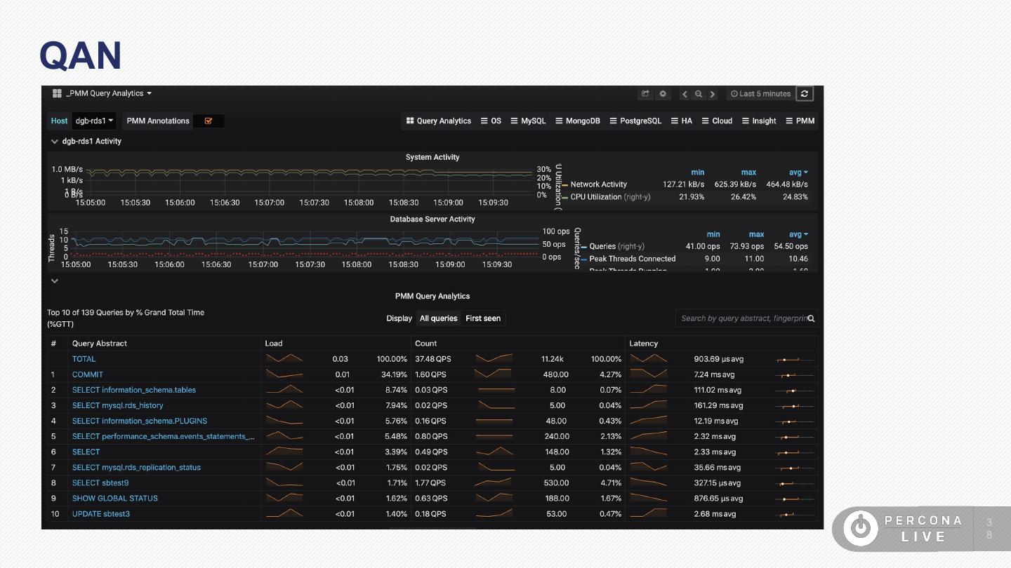
*使用PMM针对RDS MySQL或Aurora MySQL的查询分析
展开查看详情
1 .PMM for AWS Daniel Guzman Burgos Percona
2 .Agenda • What is different? • What is additional? • What is not there? 2
3 .What is Different? Doing alternative things
4 .What is Different? ● Adding/Removing instances procedure ● Access requirements ● Configuration Requirements 4
5 . Adding/Removing instances No need to use the pmm-admin (From the pmm-client package) 5
6 .Adding/Removing instances Though you could use pmm-admin (more on that in a bit) 6
7 .Adding/Removing instances Use an IAM user account 7
8 .Access Requirements Details on what is an IAM users are out of scope. But not hard to find: https://docs.aws.amazon.co m/IAM/latest/UserGuide/intro duction.html 8
9 .Access Requirements IAM policy is part of the scope, though Details: https://www.percona.com/doc/pe rcona-monitoring-and-managem ent/amazon-rds.html#pmm-ama zon-rds-iam-user-policy 9
10 .Access Requirements Once 1. IAM user is created 2. Policy is in place 3. And credentials are created…. We can continue adding instances to PMM! 1 0
11 .Adding/Removing instances 1 1
12 .Adding/Removing instances 1 2
13 .Adding/Removing instances What about PostgreSQL ? 1 3
14 .Adding/Removing instances PostgreSQL RDS instance can be added as a remote DB instance: 1 4
15 .Adding/Removing instances Only credentials access are required 1 5
16 .Adding/Removing instances But also available on the remote instances dashboard 1 6
17 .Adding/Removing instances the postgres_exporter will immediately kick in 1 7
18 .Adding/Removing instances 1 8
19 .Adding/Removing instances 1 9
20 .Adding/Removing instances 2 0
21 .Adding/Removing instances The “Amazon RDS / Aurora MySQL Metrics” dashboard is going to be deprecated on PMM 2 2 1
22 . Adding/Removing instances PMM 2?? Whaat? Currently on Alpha: https://www.percona.com/blog/2019/05/03/percona-monitoring-and-manage ment-pmm-2-0-0-alpha2-is-now-available/ 2 2
23 .Adding/Removing instances PMM 2?? Whaat? But coming as Beta TOMORROW May 30th!!! 2 3
24 .Adding/Removing instances Why is the “Amazon RDS / Aurora MySQL Metrics” dashboard is going to be deprecated on PMM 2 ? 2 4
25 .Adding/Removing instances Because it was an intermediate solution. It was Grafana’s CloudWatch data source-based 2 5
26 .Adding/Removing instances It was kind of tricky to set it up. 2 6
27 .Adding/Removing instances And data was not persisted on Prometheus 2 7
28 .Adding/Removing instances All that was fixed when rds_exporter were introduced 2 8
29 .Configuration requirements ● Performance Schema enabled for QAN 2 9















































